April 8, 2022
Product Marketing Manager, Telematics

Get the latest from Samsara
Subscribe nowThe cost of fuel is at an all-time high. On March 11th, the average price of gas in the U.S. broke records at $4.331 per gallon, the highest price ever recorded on AAA. In light of this, organizations across every industry, both in the public and private sector, are having to reevaluate driving and operating behaviors to save costs.
Whether surging gas prices, increasing supply chain disruptions, or shortages in labor—organizations that build operational resiliency will be ready to endure these challenges. In order to do this, a key investment needs to be in technology that provides critical insights into fuel efficiency to drive smarter business decisions. Without actionable insights into fuel consumption, there’s no way to know how much fuel is being wasted, where the waste is coming from, and what adjustments need to be made to save money.
At Samsara, we're committed to creating intuitive and easy-to-use solutions, all under a single pane of glass, to help our customers create more resilient operations. Read on to learn about all the ways the Connected Operations Cloud is helping Samsara customers combat rising fuel costs.
Surging fuel costs have dramatically increased the cost of operating vehicles—in some cases adding hundreds of dollars a week per vehicle. A comprehensive view of fuel consumption across every vehicle in your fleet can give you a snapshot of how much fuel you’re wasting as a whole so that you’ll know what to prioritize first, and where you can have the biggest impact.
With Samsara, you can harness the power of IoT (Internet of Things) data and connect your vehicles to the Connected Operations Cloud through the Samsara Vehicle Gateway. Visibility into every single vehicle in your fleet, on a single platform, will make the undertaking of decreasing fuel waste so much easier.
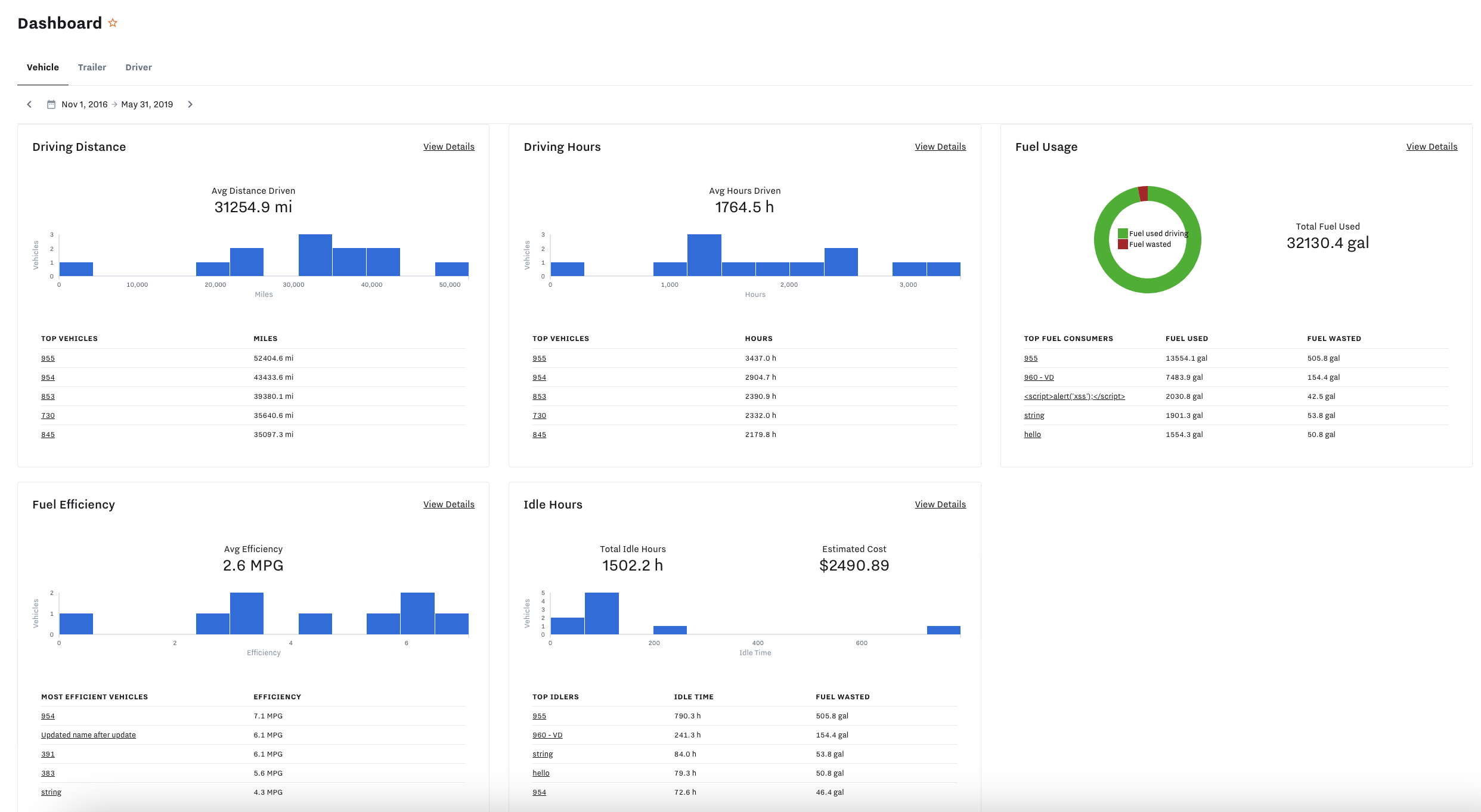
The Samsara Dashboard Report is an intuitive and easy-to-use tool for assessing fuel efficiency. The report provides rich visualization of fuel consumption, waste, and fuel efficiency performance across your entire fleet, including total fuel used driving, total fuel wasted, average vehicle economy (MPG), total idle hours, and estimated cost.

Fuel waste is often a direct result of driving behavior. The Samsara Driver Efficiency Report and Efficiency Scores provide actionable insights into your drivers and their driving practices, so that you can seamlessly monitor driver progress on efficiency goals over time. This feature assigns each driver a score based on the following seven behaviors that directly impact a vehicle’s fuel economy:
Cruise control
Coasting
Green band driving
High torque
Anticipation (quick brake events)
Idling
High speeds
You can easily customize the score weights of each behavior to ensure you’re scoring behaviors effectively and accurately. For example, if drivers in your fleet spend the majority of time on highways versus in inner cities, you can assign more weight to Cruise Control and High Speeds.

According to the U.S. Department of Energy, aggressive driving can lower gas mileage by up to 40%. Connect with every single driver in your fleet, and empower them to take part in the solution to stop inefficient driving practices and save money on fuel.
The Samsara Driver App is a proven tool to connect with drivers and help them become more efficient. You can use the app to display each driver’s individual Efficiency Scores, giving them user-friendly data-driven indicators of how their behaviors impact fuel economy. You can use scores to create incentive programs and reward drivers who make the most improvements on their scores. This empowers your drivers to take fuel efficiency into their own hands, leading to self-competition and self-coaching, which can result in significant savings on fuel spend.

Use Samsara Alerts to boost Efficiency Scores and enhance your coaching program. You can create alerts for inefficient driving practices, including events like harsh acceleration and braking, idling, and speeding. Alerts will trigger when the event occurs. You can choose who to notify: back-office personnel, managers for real-time insights into what’s happening on the road, or even the drivers themselves to stop inefficient behaviors in their tracks.
To learn more about how much fuel these behaviors save or waste, read our blog: Combat Rising Gas Prices: 6 Ways to Increase Fleet Fuel Efficiency.

Idling is, by far, the worst offender when it comes to fuel-wasting driving practices. This is especially true for medium- and heavy-duty vehicles where idling for even 15 seconds can waste more fuel than restarting the engine. While you might not be able to eliminate all idling (especially in freezing temperatures), insight into idling behavior will inform how and where to take action to conserve fuel.
Use the Idling Report (currently in beta) to understand where, when, and for how long each vehicle in your fleet is idling. The report tracks idle start and end times, duration, PTO status, idling location, and the amount of fuel used with each idling event.
With these insights you can clearly distinguish acceptable from unacceptable idling events, making it easy to pinpoint which stops are causing the most idle time and wasting the most fuel. The report also allows for more effective coaching as you can show drivers exactly how much fuel is wasted with each idling event.

To reduce fuel waste, you’ll need to partner with a telematics provider that offers ample amounts of data and clear, easy-to-read reporting so that you can visualize fuel consumption across the fleet and set informed and achievable efficiency goals.
A powerful benchmarking tool that can help you set the right goals is the Fleet Benchmarks Report. Within this report, you can find rich visualizations of aggregate speeding and idling data (two behaviors that decrease fuel economy) compared to anonymized data from similar fleets. These insights will allow you to set the right speeding and idling goals across the fleet, and track your progress over time.

To achieve your efficiency goals, you’ll need granular data on each and every vehicle and driver. That’s where the Fuel & Energy Report comes in. Within this report, you can access the Fuel & Energy Benchmarks Report which compares individual vehicles in your fleet to anonymized efficiency benchmark data of other vehicles that are similar in make and model. This allows you to easily identify your most and least efficient vehicles so that you can investigate underperforming vehicles or identify vehicles that have the best performance to plan for future investments.

Engine and overall vehicle health is critical when it comes to fuel economy. Reactive maintenance plans and irregular servicing can be a major source of fuel waste.
Imagine this scenario: One of your drivers notices a check engine light on a Monday, yet due to their busy schedule, fails to report the check engine light until Wednesday. During that time, the vehicle is operating inefficiently and wasting unnecessary fuel. Now imagine this scenario playing out across your entire fleet for a whole year. That could amount to hundreds or even thousands of gallons of wasted fuel.
This is commonplace among fleets that rely on individual drivers to report maintenance issues rather than a robust telematics system that provides real-time data, actionable insights, and automation tools. With Samsara’s real-time engine diagnostics and alerting features, you can gain critical insights into engine health and automate preventative maintenance plans—taking the onus off your drivers so that they can focus on their core job functions.
Create alerts for preventative maintenance and for common issues, such as “DPF indicator lamp on,” and engine and tire fault codes. A well-maintained vehicle uses less fuel, so stay ahead of vehicle upkeep and catch fuel-wasting incidents before they happen with preventative maintenance alerts.

A spike in gas prices usually means a spike in fuel theft and fraud. If you use fuel cards, you’ll need access to data and reporting that verifies transactions and identifies suspicious purchases so that you can better protect yourself against fraud.
Use the Fuel Purchase Report to remove the headache of manually monitoring fuel purchases through multiple systems. You can upload your fuel card transactions directly into the dashboard. The report verifies fuel purchases by cross-referencing transactions with GPS data from the Vehicle Gateway. This ensures fuel purchases correspond to a vehicle's position at the reported gas station. The report also identifies unverified purchases so that you can investigate whether a driver was using a company fuel card to fill a personal vehicle. For an even more seamless experience, integrate with one of our fuel management partners and fuel card issuers to get fuel purchases automatically uploaded and unlock additional fraud capabilities.

According to a new analysis by the Zero Emission Transportation Association (ZETA), the current energy costs of driving an electric vehicle (EV) are three to six times cheaper than the costs of driving an internal combustion engine (ICE) vehicle. Electrifying short-haul or last mile light-duty vehicles in your fleet is a great long-term investment that will help save money on fuel.
The current price of fuel may help justify the high acquisition costs of EVs, but there are many other things to consider before starting your electrification plans. How do you know which vehicles to transition? How do you combat range anxiety? How do you optimize routes and processes for charging needs?
Samsara can help fleets overcome these electrification hurdles. Whether you’re in the first innings of building a transition plan, or are already operating a mixed fleet, we offer a robust set of tools to help you plan, transition, and manage your EVs–all on a single platform.
To tackle rising fuel costs, organizations need technology that can help them take immediate action. We at Samsara are here to support our customers as they navigate unprecedented challenges—from historically high gas prices, to labor shortages, to unforeseen supply chain crunches. Harness the power of IoT, and connect all your vehicles to the Connected Operations Cloud so that you can build operational resilience through rich and actionable data insights.
To learn more about how the Samsara Connected Operations Cloud can increase fuel efficiency across your fleet and lower costs, reach out for a free trial.
Learn More
Get the latest from Samsara
Subscribe now